Wellows Review: A Powerful AI Visibility Platform Built for Agencies and Brands
Wellows is an AI search visibility platform built for agencies and growing brands that want real results. It helps you improve visibility across large language models and create stronger content using data-backed insights. You can spot high-impact content ideas and find outreach opportunities that support growth.
In this Wellows review, we’ll break down the features that position it as a powerful autonomous marketing platform for agencies and brands looking to enhance discoverability across AI platforms like ChatGPT, Perplexity, and Gemini.
Wellows: The Future of AI Search Visibility
Wellows is an advanced platform that transforms AI visibility by helping brands and agencies show up more clearly across AI answer engines and today’s search experiences. With practical, step by step workflows, it turns your digital presence into real, measurable organic growth that teams can track and scale.
The platform includes features like visibility monitoring, gap analysis, and seamless integrations with tools such as Google Search Console. Whether you manage multiple clients or a growing brand, Wellows helps strengthen and maintain a consistent search presence.
Best use cases of Wellows:
Wellows is designed for teams that want structured control over their AI visibility and citation strategy.
- Brands that want to strengthen their visibility across AI platforms and understand how they are referenced in AI-generated answers
- Agencies managing multiple clients that need structured tracking, citation gap analysis, and scalable reporting
- Content and SEO teams looking to identify missed AI citation opportunities and turn them into actionable content and outreach workflows
- Organizations that want data-driven insights into competitor citations, market movement, and evolving AI credibility signals
How Wellows Strengthens Your AI Visibility Across Modern Search
AI search is reshaping how brands and agencies earn recognition online. Understanding how AI platforms reference you is now essential for long-term visibility.
AI Visibility in Action: Analyze and Benchmark Across LLM Platforms
Wellows provides a centralized view of how a brand appears across ChatGPT, Gemini, Perplexity, and Google AI experiences.
Agencies can benchmark clients against competitors, uncover citation gaps, and identify where attribution is missing. This replaces assumptions with measurable visibility insights that guide smarter content and outreach decisions.
Turning AI Insights into Strategic Growth Opportunities
The platform evaluates explicit and implicit mentions, query intent, and competitor coverage across AI-driven environments. Missed citations become structured content briefs or validated outreach targets with verified contacts.
This allows teams to systematically expand AI presence while maintaining a clear, data-backed strategy.
Is Wellows the Smartest Platform for AI Visibility? Let’s Explore What Sets It Apart
AI search is redefining how brands and agency clients gain recognition across digital platforms. Here are the 6 core features that make Wellows a powerful solution for AI visibility and strategic growth.
1. From Guesswork to Clarity: The Wellows Overview Changes How You See AI Visibility
When you open Wellows, the first thing you see is your Brand Visibility Score. This score gives you a quick snapshot of how often your brand appears inside AI-generated answers across major platforms. Instead of guessing your position, you immediately understand your standing in the AI search landscape.

From there, the dashboard breaks visibility down by platform and intent. You can see where your brand appears most frequently and where presence is limited. This makes it easier to understand how AI systems interpret your brand within different contexts.
Mentions are clearly divided into explicit and implicit categories. Beyond opportunity detection, the Overview delivers competitive insights. You can compare topical coverage to see where competitors dominate conversations and where space exists to lead. Citation volume metrics show how frequently each competitor is referenced across selected queries.

Visibility can also be reviewed across individual AI environments, including ChatGPT, Google AI Overview, Gemini, Perplexity, and Google AI Mode and finally, the Overview identifies the exact queries driving visibility. By examining top cited queries, you can see where your brand or agency clients are already referenced and where missed mentions exist.
Start Your 7-Day Free Trial with Wellows
2. Turning Missed Mentions into Measurable Gains: Explicit Opportunities in Wellows
Once you understand your visibility position, the next step is identifying where citations are missing. The Explicit Opportunity focuses only on queries where AI platforms are already naming competitors but not your brand.

Here’s what you can analyze inside this section:
- The exact AI queries where competitor brands are cited
- Which competitor is being referenced
- Query intent classification
- Topic cluster association
- Citation frequency for each competitor
- Estimated citation probability
- Platform specific citation behavior
- Current mention count for your brand
- Gap score between your brand and top cited competitor
- Suggested headline aligned to the missed query
- Related supporting queries connected to the same topic
Instead of broad suggestions, you see measurable citation gaps tied to real AI responses.
Each opportunity can be exported for planning, filtered by topic or intent, and prioritized based on projected impact. From there, teams can move directly into content development using the built in drafting tool.
Content can be generated in two ways. Quick Generate instantly creates a structured draft using related queries, intent signals, and topic insights for a fast, data driven output. Build with Insights allows teams to refine the content brief, adjust queries and intent targeting, and develop the article step by step for greater strategic control.

This section is focused purely on closing explicit citation gaps, making it distinct from overall visibility tracking shown in the dashboard.
3. From Missed Mentions to Secured Citations: The Wellows Outreach Framework
Not every visibility gain comes with proper credit. This section focuses on pages that influence AI-generated answers but do not directly name your brand, giving you a clear path to reclaim recognition.
Step by step guide on how to use Wellows for implicit mention recovery:
- Open the dashboard and go to Find Opportunities

2. Select Implicit to view pages that influence AI answers but don’t credit your brand
3. Review each opportunity by checking the referring domain, page URL, topic, and citation value
4. Use the built-in validation step to confirm the mention is relevant and worth pursuing

5. Open the contact view to access publisher contact details and a ready-to-use outreach message template

6. Copy the template or export opportunities as a CSV to manage outreach in your existing process
What you get in this section:
- Pages that shape AI answers without naming you
- Priority signals so you focus on high value opportunities
- Validation support to avoid wasted outreach
- Contact details and templates to make attribution requests faster
Pro tips:
- Start with high citation value pages first so your effort brings faster impact
- Keep outreach short and specific, ask for a clear brand mention or citation
- Track outcomes over time to see which publishers respond most often
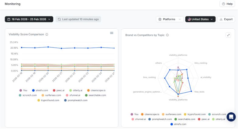
4. AI Visibility Tracking & Competitive Signals: Measure What’s Changing and Why

Visibility inside AI platforms is not static. This section helps you understand how your presence evolves over time and how competitors are gaining or losing momentum.
Instead of isolated snapshots, you get trend-based performance tracking tied directly to citation behavior across platforms.
What you can analyze in this section:
- Citation Score changes across selected date ranges
- Growth or decline in explicit mentions

- Shifts in implicit influence
- Query level performance breakdown

- Topic based visibility distribution

- Platform specific performance movement
- Competitor citation comparison
- Market share trends within tracked queries
- Emerging topics gaining AI traction
- Declining themes losing citation presence
Performance comparison tools
You can select custom date ranges to compare two timeframes side by side. This makes it easy to identify whether recent strategy updates improved visibility or if adjustments are needed.
Topic level comparison shows where competitors are strengthening their presence and where space exists for expansion. Instead of guessing what changed, you can trace visibility shifts to specific queries and themes.
Why this section matters
Over time, patterns become clear. You can see which subject areas build sustained AI recognition and which areas struggle to gain citations. For brands and agencies managing multiple domains, this makes reporting structured and evidence based rather than assumption driven.
5. Workspace Access & Integrations: Align Teams and Connect Your Data Seamlessly
AI visibility tracking often requires coordination across strategists, analysts, and decision-makers. This section keeps team access structured while ensuring your visibility data connects smoothly with the tools you already use.
Wellows provides controlled workspace management along with secure integrations, making it easier for brands and agencies to manage collaboration and reporting without creating data silos.
What you can manage inside this section:
- Invite team members via email

- Assign role-based permissions
- Control who can view insights or export reports
- Restrict access to specific domains or projects
- Manage multiple client workspaces separately
- Connect Google Search Console for verified search data

- Generate secure API keys for internal dashboards
- Centralize visibility data in one shared environment
6. Quick Wins: Instant Visibility Signals That Highlight What Changed
Quick Wins surfaces important AI visibility updates without requiring deep analysis. Instead of digging through reports, you immediately see meaningful changes and suggest next steps.

Step by step guide on how to use Quick Wins in Wellows:
- Open the Overview Dashboard
- Click the Quick Wins icon in the top-right corner
- Review insights under the New tab to see recent visibility changes
- Switch to History to track past updates and patterns
- Use the Bookmark option to save high-priority insights
- Take action based on citation increases, drops, or competitor shifts
What you see inside Quick Wins:
- New citations gained
- Lost mentions or declining visibility
- Competitor movement alerts
- Emerging query opportunities
- Platform-level shifts
Pro Tip
Check Quick Wins weekly. Small visibility changes often signal larger competitive shifts before they show up in long-term tracking reports.
What Are the Pricing Plans of Wellows:
Wellows offers flexible, tiered pricing designed to support different stages of AI visibility growth.
Whether you are an independent marketer, a scaling agency, or an enterprise team, each plan is structured to match your tracking needs, platform coverage, and strategic support level.
| Plan | Lite | Essential | Starter | Pro |
| Price (Per Domain / Month) | $37 | $97 | $297 | $497 |
| Best For | Solo marketers | Scaling brands & agencies | Mid-sized agencies | Enterprise teams |
| AI Platforms | ChatGPT | ChatGPT, AI Overviews | Full AI Suite* | Full AI Suite* |
| Prompts Tracked | 40 | 100 | 400 | 1,000 |
| Responses Analyzed | 1,200 | 6,000 | 60,000 | 150,000 |
| Content Drafts / Month | 2 | 5 | 15 | 70 |
| Strategy Calls / Month | 1 | 2 | 3 | 5 |
| Core Features | Citation tracking, sentiment monitoring, daily updates | + Full historical access | + Advanced analysis & monitoring | + large-scale tracking |
*Full AI Suite includes ChatGPT, AI Overviews, Gemini, Perplexity, and AI Mode.
Tracks AI mentions across multiple LLMs in one unified dashboard.
Identifies citation gaps and converts them into actionable content opportunities.
Built-in outreach system with validated targets and verified contacts.
Seamless integrations including GSC, WordPress, API access, and team collaboration.
New teams may need some time to get used to AI search visibility tracking.
Requires a thorough understanding of data interpretation.
May require regular monitoring to see consistent results.
- Citation score monitoring across ChatGPT, Gemini, Perplexity, Google AI Overview, and other LLMs
- Explicit and implicit citation tracking with gap identification
- AI-driven content creation workflow and Content Score
- Outreach system with validated targets and verified publisher contacts
- Historical visibility tracking and citation performance comparison
- Competitive AI visibility benchmarking by topic and intent
- Real-time monitoring with industry movement analysis
- API access, Google Search Console integration, and team collaboration tools
Frequently Asked Questions
How does Wellows measure AI visibility?
Wellows analyzes how your brand appears inside AI-generated answers across leading answer engines. It tracks presence patterns, response positioning, and brand inclusion trends so you can clearly see where you stand and where you can improve.
What makes Wellows different from traditional SEO tools?
Wellows focuses on AI answer engines rather than just search rankings. Instead of tracking only keywords, it evaluates how AI platforms reference, interpret, and surface your brand in conversational responses.
Who should use Wellows?
Wellows is built for brands investing in AI-driven discovery and agencies managing visibility on LLMs for multiple clients. It’s especially useful for teams that want structured tracking and clear performance insights in the evolving AI search space.
Can beginners use Wellows?
Yes. While AI visibility is a newer concept, the platform provides guided workflows that help teams understand what to monitor and how to improve their presence step by step.
Does Wellows connect with other tools?
Yes. Wellows integrates with tools like Google Search Console and supports API access, making it easy to include AI search visibility data in your existing dashboards and reporting systems.
Our Conclusion After the Wellows Review: A Strategic Platform for Visibility Growth on LLMs
Wellows provides a structured and data-driven approach to understanding and expanding AI search visibility. Instead of focusing solely on traditional search metrics, it helps brands and agencies track citations, identify attribution gaps, and act on measurable opportunities across AI platforms.
With features like visibility monitoring, explicit opportunity detection, outreach validation, historical tracking, and competitive benchmarking, Wellows turns AI presence into a manageable and scalable workflow. For teams navigating the shift toward AI-driven discovery, it offers clarity, direction, and actionable intelligence without relying on guesswork.